文章来源:互联网作者:欧易下载发布时间:2025-02-27 08:20:00
wbtc 争议的影响还在继续蔓延。
8 月 19 日,知名做市商 Wintermute 在 13 个小时内向币安充值 1631.863 枚 WBTC,价值 9703 万美元,自 17 日以来累计转移量已增长至 5860.67 枚,总价值高达 3.48 亿美元;MakerDAO 于 8 月 15 日通过了「减少 WBTC 抵押规模」提案,后续执行包括:核心金库将 WBTC-A DC-IAM(最大抵押额)从 5 亿减少至 0 ;WBTC-B DC-IAM(最大抵押额)从 2.5 亿减少至 0 ;WBTC-C DC-IAM(最大抵押额)从 5 亿减少至 0 ;在 SparkLend 中禁用 WBTC 借贷;将 WBTC LTV 从 74% 降低至 0% 。
面对隐含风险,这些机构的操作无可厚非。但不少人也由此发问:WBTC 之后,对于 DeFi 流动性而言,还有哪些托管 BTC 可供选择?
本文对市场现存其他替代方案进行简要介绍。
今年 4 月,由以太坊 L2 网络 Mantle、Mantle LSP 和数字资产金融服务平台 Antalpha Prime 提供支持的全新比特币资产和品牌 FBTC 宣布计划推出其全链比特币资产。
据了解,FBTC 与比特币保持 1: 1 的挂钩,旨在在比特币生态中采用收益提升策略,以提升比特币的效用和流动性。在 5 月的初始启动阶段,FBTC 预计将部署在以太坊、Solana、Aptos、Sui、Merlin Chain、BNB Smart Chain 和 Polygon POS 等链上。后续,FBTC 或将与 Binance Wallet、Bybit Wallet、Bitget Wallet、OKX Wallet、Particle Network、TokenPocket 和 UniSat 等钱包集成。

FBTC 推出宣发素材
据 FBTC 官网信息,FBTC 将于 2024 年第三季度开启 Genesis Bonfire 与收益策略相关计划;于第四季度开启生态系统建设和多链扩展。值得一提的是,FBTC 支持无缝互操作,以此支持 L1 网络和 L2 网络上的各类应用。
8 月 14 日,以太坊质押项目 Swell(@swellnetworkio) 宣布推出流动性再质押代币「swBTC」,用户可以存入 WBTC 以获得 swBTC 产生收益,预计再质押收益将从 9 月中旬开始发放。
后续该平台宣布,自 swBTC 本周推出以来,平台已存入超 1300 万美元 WBTC(当前约为 1360 万美元),Curve Finance 上流动性达 300 万美元。此外,借贷集成即将到来。
据 Swell 官方发文表示,swBTC 的安全性保障主要包括:
· 基于经过考验的 @yearnfi v3
· 由 @gauntlet_xyz 提供风险监护
· 由 @aerafinance 提供的保险柜策略
· 由 @NethermindEth 和 @chain_security 进行安全审计

swBTC 兑换网站
据官网信息,截至撰稿时,swBTC 锁仓量达 1396.15 万美元,推出不到一周即接近 1400 万美元,相当于 234 枚 BTC。
7 月,@pStakeFinance 官方发文表示,pSTAKE 旨在利用自 2021 年初进入流动性质押领域以来积累的专业知识来解决「Babylon 的质押收益问题,即借助 yBTC 实现自动复合的比特币收益。pSTAKE 将在未来版本中在 DeFi 和流动性领先的生态系统以太坊上发行 yBTC(收益性 BTC)。后续,yBTC 还将被集成到包括 EVM 生态和 BTC L2 网络中,已提供额外的可访问性和收益,以此实现「为所有人提供可靠的比特币收益」。
近期,Babylon 的主网质押活动即将开启,用户届时将可以将 BTC 存入 @pStakeFinance 铸造 yBTC,后续原生 BTC 存款将流入 Babylon,其对应收益则自动复合至作为 BTC 衍生品的 yBTC 持有者手中。

pSTAKE 对 yBTC 的运转模式说明
此前,据官方说明,pSTAKE 在推出半公开的 v1(仅限 BTC 存款)测试网后, 46, 710 名用户存入了 54.69 枚测试网 BTC,完成了 73, 546 笔链上交易。关于 yBTC 的更多动态,可以参考官方测试网网站相关信息。
8 月 14 日,Coinbase 官方账号发文表示,cbBTC 即将推出,但并未披露更多细节。社区用户猜测,该交易所正计划推出自己的封装比特币代币。
当日早些时候消息,Base 协议负责人 Jesse Pollak 也发文表示:「我要大声说出来:我爱比特币,非常感谢它在加密货币领域的开创性作用,我们将会在 Base 上构建大规模的比特币经济。」
Bitget 研究院对此消息表示,「Coinbase 或将通过中心化 + 合规托管的方式将比特币带入 DeFi 生态,市场普遍期待 BTCfi 的到来。」

Coinbase 官方推文
@tBTC_project 允许用户通过签名者网络使用 BTC 创建 tBTC,签名者被随机选择,并为每个铸造的 tBTC 选择不同的签名者组。签名者必须提供 ETH 作为抵押品,以确保其无法拿走被锁定的 BTC。实际上,签名者必须通过提供价值 1.5 BTC 的 ETH 超额抵押其存款。签名者愿意锁定他们的 ETH,因此将获得赎回时支付的费用,从而获得奖励。
根据官网信息,目前 tBTC 总量为 3344.7 枚,约合 1.95 亿美元。
据 Dune 数据显示,tBTC 持有者人数为 1269 ,约占以太坊上 BTC 份额的 2.1% ,持有 tBTC 的头部合约包括 Mezo、Wormhole、Curve 等。

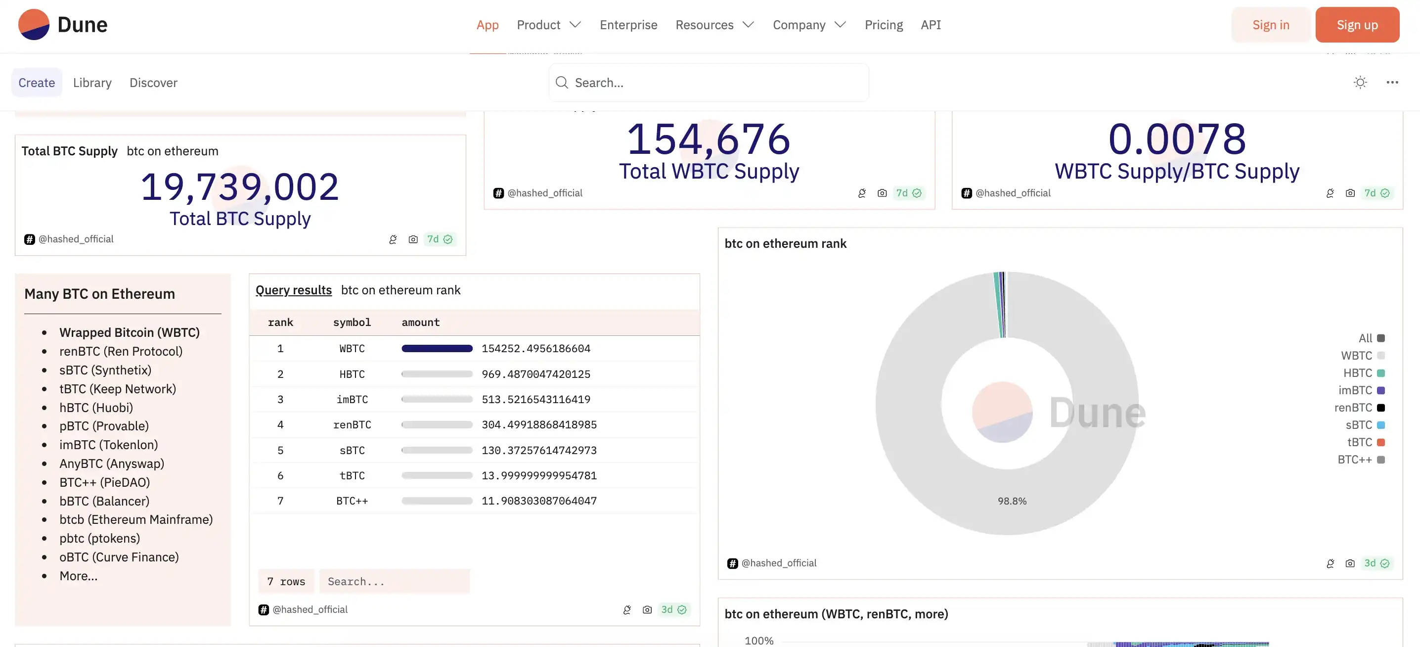
值得注意的是,根据 Dune 数据显示,目前以太坊链上的托管 BTC 还包括 renBTC、HBTC、imBTC、sBTC 等多种方案在内,但无论是数量还是资金规模,与 WBTC 相比都相形见绌,其中:
renBTC 于 2022 年 11 月 FTX 暴雷后遭市场冷遇:MakerDAO 取消将 renBTC 用作抵押品,并减少被 DAO 视为风险资产的风险敞口。该资产由 AlamedaResearch 支持的项目 RenProtocol 开发,同 WBTC 一样是一种封装比特币资产。此前黑客还曾将 1 万枚 ETH 兑换为 685 枚 renBTC,并桥接至比特币网络。官方账号最后一条消息停留在了今年 1 月份。
HBTC 此前曾因信息透明度问题遭到 Theblock 质疑,目前其官方 X 平台账号最新消息为 2022 年对质疑的回应,但官方网站看起来也已久未更新,或许在火币易主之后,该项目也逐渐遭到废弃。
sBTC 则是 Synthetix 协议创建的合成资产之一。一般而言,合成资产追踪不同资产的价值,例如 S&P500 指数,TESLA 股票,石油价格或比特币。在 Synthetix 中,所有合成资产均以 SNX 代币的形式由抵押物担保,该协议是超额抵押的,主要是为了吸收合成资产剧烈的价格变化。根据 Dune 数据,目前 Synthetix V2 版本 8 月 14 日的 ETHBTC 交易量为 28 万美元左右。
除此以外,今年 3 月,Bifrost 基金会宣布与 Stacks 达成合作,Stacks 网络预计今年将进行升级,启用与比特币 1: 1 锚定的非托管资产 sBTC,sBTC 将作为 BTCFi 服务的抵押品,并且支持在 Stacks 生态系统中使用 BtcUSD(BtcUSD 是 Bifrost 拟推出原生比特币质押服务 BTCFi 的超额抵押稳定币)。

Dune 数据信息界面
如果说 WBTC 的作用在于将 BTC 的流动性引入到以太坊生态之中,那么其他各类 xBTC 则更像是满足不同场景不同需求(如生息、抵押等)的资产。
而在 WBTC 的合法性、透明度受到质疑的现在,各类去中心化托管或中心化托管 BTC 资产或将迎来一波新的「溢出流动性」,可能是来自 WBTC,也有可能来自原生 BTC 资产。
以上就是除 WBTC 外,还有哪些托管 BTC 可选择?的详细内容
Solana区块链的高尔夫球详解!Web3运动游戏GolfN登陆Apple Store
行业资讯
下载
SynFutures(F)是什么?F的发展前景和未来价值如何?
行业资讯
下载
Binance正版登录入口 币安官方在线交易所官网
行业资讯
下载
简单分析Binance Alpha哪些代币性价比更高?
行业资讯
下载
震荡行情下的生存法则:BTC短线高抛低吸策略分析
行业资讯
下载
币圈院士:BTC于震荡中蓄势,关注106500支撑有效性
行业资讯
下载
以太坊(ETH):高位震荡,多空博弈加剧
行业资讯
下载
以太坊(ETH):震荡格局下的多空博弈与短线策略
行业资讯
下载